- Blog
- Announcement
- New Multidimensional Pod Autoscaling with Dynamic Container Rightsizing (Phase 1)
New Multidimensional Pod Autoscaling with Dynamic Container Rightsizing (Phase 1)
Last Updated: October 29, 2025, Cloud Management
Dynamic scaling for maximum efficiency — fully compatible with Horizontal Pod Autoscaler (HPA)
Many Kubernetes environments use Vertical Pod Autoscaler (VPA) or Horizontal Pod Autoscaler (HPA) to optimize resource utilization. When used together, they can conflict: as VPA improves utilization, HPA may interpret higher utilization as a signal to scale out — adding unnecessary replicas and eliminating potential savings.
This challenge is solved by nOps Container Rightsizing, which now intelligently adjusts HPA thresholds with dynamically rightsized container requests to ensure consistent savings and workload stability — without any manual configuration.
What's New
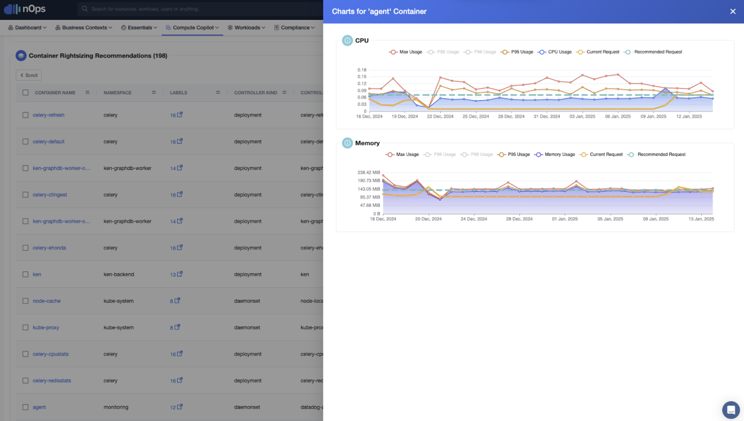
We’re excited to unveil automatic Multidimensional Pod Autoscaling for nOps Container Rightsizing. This ensures that vertical and horizontal scaling stay in sync for maximal efficiency. Starting today, you can access this new feature directly in nOps.
HPA Threshold Alignment
nOps automatically updates HPA thresholds for CPU and memory utilization based on the new rightsized request values.
- Prevents cost inflation: Avoids unnecessary scale-outs triggered by optimized utilization.
- Saves engineering time: Removes the need for manual HPA configuration updates.
- Improves workload stability: Ensures autoscaling responds only when workloads truly need more capacity.
When a workload is rightsized, nOps recalculates and updates the HPA scaling target (e.g., from 50% to 93%) to maintain equilibrium. Disable rightsizing, and nOps automatically reverts thresholds to their original values.
Who Benefits Most
Platform Engineers | DevOps Teams | FinOps Practitioners |
Eliminate manual scaling configuration across hundreds of workloads. | Maintain stable application performance with automatic alignment between VPA and HPA. | Ensure container savings are accurately reflected without unexpected replica growth. |
How It Works
- Detect HPA-enabled workloads. nOps automatically identifies deployments using the Horizontal Pod Autoscaler with CPU or memory utilization as the scaling metric.
- Analyze utilization patterns. For each workload, nOps compares historical peak usage to the newly recommended rightsized requests, calculating how close the workload runs to capacity.
- Recalculate the HPA threshold. The platform computes a new scaling target based on the ratio of maximum usage to the optimized request: New HPA Threshold = Maximum Usage ÷ Rightsized Request
- Apply the new threshold automatically. nOps updates the HPA configuration (for example, from 50% to 93%) to ensure horizontal scaling only occurs when utilization exceeds the optimized threshold — not when containers are simply more efficient.
- Revert on disable. If Container Rightsizing is turned off, nOps restores the original HPA thresholds, maintaining full reversibility and control.
This keeps vertical and horizontal scaling aligned — ensuring workloads scale out only when they truly need to, without sacrificing the savings from container rightsizing.
Full documentation is located at nOps Documentation.
How to Get Started
To use multidimensional pod rightsizing, simply enable Container Rightsizing in your nOps dashboard — HPA adjustments will apply automatically for eligible workloads.
If you're already on nOps...
Have questions about multidimensional autoscaling? Need help getting started? Ping your Customer Success Manager or visit our Help Center. If you’re not sure who your CSM is, send our Support Team a message.
If you’re new to nOps…
nOps was recently ranked #1 with five stars in G2’s cloud cost management category, and we optimize $2+ billion in cloud spend for our customers.
Join our customers using nOps to understand your cloud costs and leverage automation with complete confidence by booking a demo with one of our AWS experts.
